Performance Report

To access this feature, open your CRM Dashboard and click on Reports. From the dropdown menu, select Performance Report to open the Performance Report page.

PerformanceReport3

Setup Instructions

  • Step 1

    To view the performance of any user, select the Performance Report option from the Reports section.

  • Step 2

    This report provides a detailed overview of each user’s performance and activities.

  • Step 3

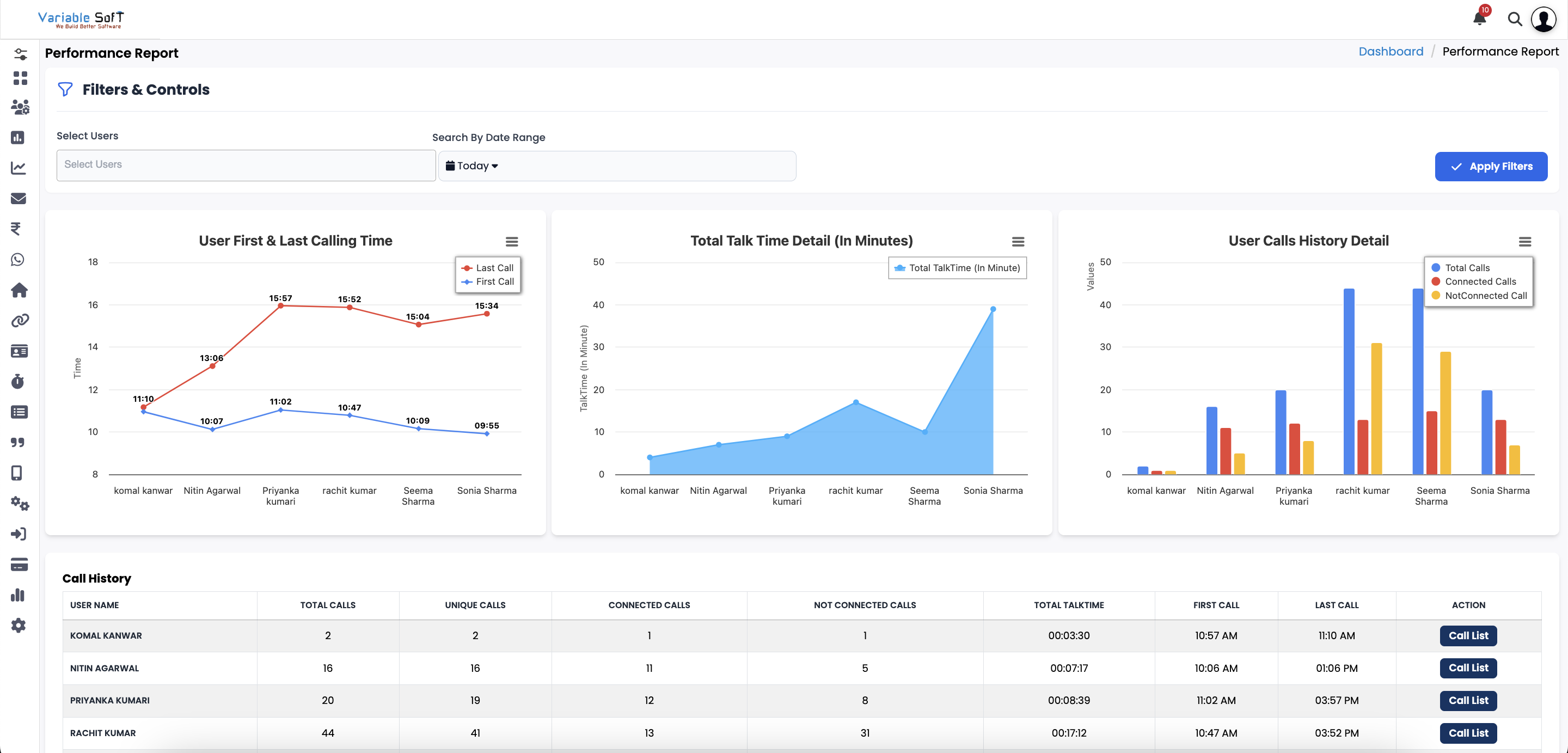
    It displays the user’s First & Last Calling Time, indicating when the first call of the day was made and when the last call was completed.

  • Step 4

    You can also view the Total Talk Time, which shows the exact duration of conversations (in minutes) handled by the user.

  • Step 5

    The report further provides Call History Details, including the total number of calls made, how many were connected successfully, and how many were not connected.

  • Step 6

    To view complete information about the customers a user has interacted with, click the Call List button. Next, select the User, choose the Date, and click Apply Filter. The detailed call information for that user will be displayed.

PerformanceReport4

Explore Our App Interface

A quick glance at how VSCRM looks on your phone.

PerformanceReport1
PerformanceReport2

πŸ’‘ Pro Tip: Monitor & Review Smartly

Along with performance reports, you can also listen to call recordings to understand client interactions, improve communication, and train your team effectively.