WA Dashboard

To access this feature, open your CRM Dashboard and click on Business WhatsApp. From the dropdown menu, select WA Dashboard to open the WhatsApp Dashboard page.

WADashboard1

WA Dashboard Instructions

  • Step 1

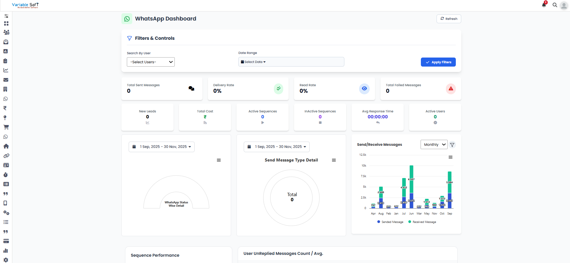
    The WA Dashboard provides a quick snapshot of your WhatsApp activities and performance metrics at a glance.

  • Step 2

    Key statistics displayed include:

    • Total Sent Messages
    • Delivery Rate
    • Read Rate
    • Total Failed Messages
    • New Leads
    • Total Cost
    • Active Sequences
    • Inactive Sequences
    • Average Response Time
    • Active Users

  • Step 3

    The dashboard also presents graphical reports for deeper insights like:

    • Send Message Type Detail โ€“ breakdown of different message categories.
    • Send/Receive Messages โ€“ overall interaction tracking.
    • Sequence Performance โ€“ efficiency of automated sequences.
    • User Unreplied Messages Count / Avg. โ€“ helps monitor pending conversations.

  • Step 4

    These insights enable you to evaluate performance, identify gaps, and optimize communication strategies effectively.

WADashboard

Pro Tip: Focus on Engagement

Pay close attention to read rates and unreplied messages โ€” improving these areas will directly boost customer engagement and satisfaction.